Releases: desytech/kubot
Releases · desytech/kubot
Kubot v2.4
12 Mar 17:00
Compare
Sorry, something went wrong.
No results found
We updated the Kucoin API Version.
Breaking Change:
We are not supporting Kucoin API Version 1 anymore
Please use Kucoin API Version 2 instead
Kubot v2.3
05 Feb 11:38
Compare
Sorry, something went wrong.
No results found
We introduced daily interest approximation on dashboard.
Important : To approximate the daily interest the bot have to run one day at least.
Kubot v2.2
24 Jan 19:58
Compare
Sorry, something went wrong.
No results found
Add Slack notification service, many thanks to @haai
Kubot v2.1
21 Jan 15:05
Compare
Sorry, something went wrong.
No results found
Introduce shippable version of Kubot.
use make build to generate a shippable obfuscated tarball of kubot suite
use make compose on any system to run kubot suite
Kubot v2.0
10 Jan 18:41
Compare
Sorry, something went wrong.
No results found
Database Persistence which store
Funding Market data
Unsettled Loans
Lending Record
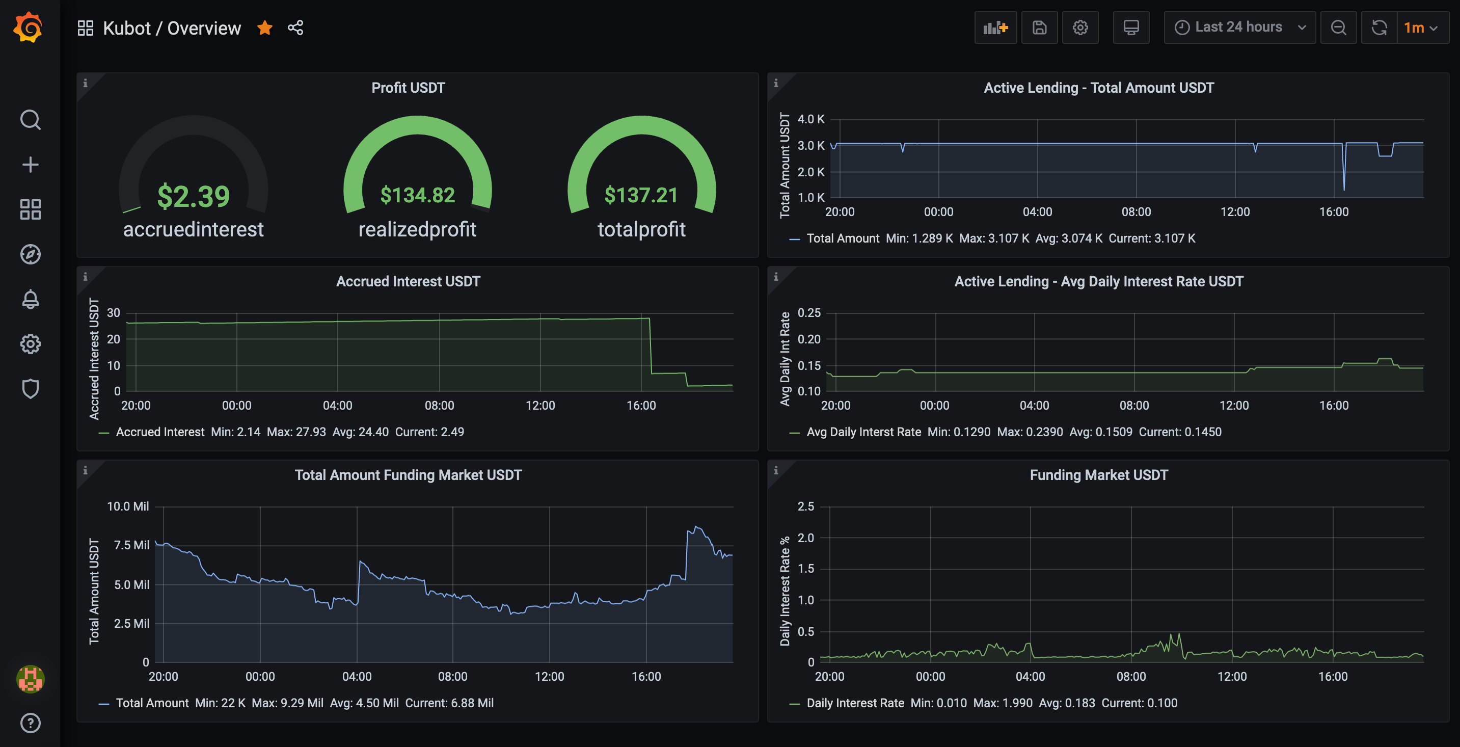
Introduce Grafana GUI which is reachable via http://localhost:3000
Kubot v1.1
05 Jan 18:55
Compare
Sorry, something went wrong.
No results found
round accrued interest on push notifications
introduce kubot suite which contains grafana dashboard and postgres database
funding market dashboards
Total Amount of Funding Market
Min Daily Interest Rates
Kubot v1.0 - Stage1 complete
21 Dec 14:50
Compare
Sorry, something went wrong.
No results found
Added option to reserve USDT amount on the main account
Added feature to approximate earnings over lending term
Kubot v0.4
14 Dec 14:37
Compare
Sorry, something went wrong.
No results found
We add a dynamic currency configuration object. The Application only runs with the new config object. See config/config.demo
Breaking Changes :
[bot]
correction = 0.00005
default_interest = 0.001
minimum_rate = 0.0005
charge = 0.00005
interval = 300
+ currencies = [{"currency": "USDT", "term": 28}]
Kubot v0.3
08 Dec 23:18
Compare
Sorry, something went wrong.
No results found
Introduce notification API
Fix: display of rates