Skip to content

osirislab/observability

Folders and files

NameName
Last commit message
Last commit date

Latest commit

 

History

1 Commit
 
 
 
 

Repository files navigation

Build and host your own observability solution with docker and open source software.

Network Traffic

Review source code @ https://github.com/osirislab/observability

High level overview of how the control node will run SIEM, while hosts are sending telemetry data.

Network Traffic

Portainer

Create install portainer script, set execute permission, and run with docker

./install-portainer.sh

#!/bin/bash

docker volume create portainer_data

docker run -d \
    --name portainer \
    --restart=always \
    -v /var/run/docker.sock:/var/run/docker.sock \
    -v portainer_data:/data \
    -p 8000:8000 \
    -p 9443:9443 \
    portainer/portainer-ce:latest

Head over to https://localhost:9443 and create admin credentials.

Agent

Separately you can install an agent on a seperate host. This will allow you to manage multiple docker hosts from a single portal.

Agent

Stack

Build your siem stack on portainer using an .env and docker-compose.yml

Create

Stacks

Add

Paste

Env

siem.env

  • Identify your username and replace $(whoami)
PUID=1000
PGID=1000
TZ=America/New_York
DOCKER_DATA=/home/$(whoami)/siem/data
DOCKER__CONFIG=/home/$(whoami)/siem/config

env

Compose Common Attributes

These attributes are meant to apply Do Not Repeat Yourself (DRY) templating.

version: "3.9"

x-common: &common
  restart: unless-stopped
  security_opt:
    - no-new-privileges:true
  labels:
    - 'logging=promtail'
    - 'logging_jobname=containerlog'

x-environment: &environment
  TZ: $TZ
  PUID: $PUID
  PGID: $PGID

Agents

These service are intended to be applied to every host, which allows the portainer control node access to docker deployments and adding observability agents for metrics and logging.

services:
  ######## Docker ########
  portainer-agent:
    container_name: portainer-agent
    image: 'portainer/agent:2.19.4'
    <<: *common
    volumes:
      - '/var/lib/docker/volumes:/var/lib/docker/volumes'
      - '/var/run/docker.sock:/var/run/docker.sock'
    ports:
      - 9001:9001
    environment:
      <<: *environment

  ######## Metrics ########
  cadvisor:
    depends_on:
      - portainer-agent
    container_name: cadvisor
    image: gcr.io/cadvisor/cadvisor:v0.47.1
    platform: linux/aarch64
    devices:
      - /dev/kmsg:/dev/kmsg
    <<: *common
    volumes:
      - /:/rootfs:ro
      - /var/run:/var/run:rw
      - /sys:/sys:ro
      - /var/lib/docker:/var/lib/docker:ro
    ports:
      - 8080:8080
    environment:
      <<: *environment
  
  node-exporter:
    depends_on:
      - portainer-agent
    container_name: node-exporter
    image: prom/node-exporter:latest
    command: 
      - '--path.procfs=/host/proc' 
      - '--path.sysfs=/host/sys'
      - --collector.filesystem.ignored-mount-points
      - "^/(sys|proc|dev|host|etc|rootfs/var/lib/docker/containers|rootfs/var/lib/docker/overlay2|rootfs/run/docker/netns|rootfs/var/lib/docker/aufs)($$|/)"
    <<: *common
    volumes:
      - /proc:/host/proc:ro
      - /sys:/host/sys:ro
      - /:/rootfs:ro
    ports:
      - 9100:9100
    environment:
      <<: *environment

  ######## Logging ########
  promtail:
    depends_on:
      - portainer-agent
    container_name: promtail
    image: grafana/promtail:2.9.3
    command: -config.file=/etc/promtail/config.yml
    <<: *common
    volumes:
      - $DOCKER__CONFIG/promtail/config.yml:/etc/promtail/config.yml:ro
      - /var/lib/docker/containers:/var/lib/docker/containers:ro
      - /var/run/docker.sock:/var/run/docker.sock
    ports:
      - 9080:9080
      - 1514:1514
    environment:
      <<: *environment
  
  dozzle:
    depends_on:
      - portainer-agent
    container_name: dozzle
    image: amir20/dozzle:latest
    <<: *common
    volumes:
      - /var/run/docker.sock:/var/run/docker.sock
    ports:
      - 8082:8080
    environment:
      <<: *environment
      DOZZLE_LEVEL: info
      DOZZLE_TAILSIZE: 300
      DOZZLE_FILTER: "status=running"

Metrics

Prometheus will scrape promtail for new metrics.

services:
  prometheus:
    depends_on:
      - node-exporter
      - cadvisor
    container_name: prometheus
    image: prom/prometheus:latest
    user: root
    command:
      - --config.file=/etc/prometheus/prometheus.yml
      - --storage.tsdb.path=/prometheus
      - --web.enable-admin-api
      - --web.enable-lifecycle
    <<: *common
    volumes:
      - $DOCKER__CONFIG/prometheus/config.yml:/etc/prometheus/prometheus.yml:ro
      - $DOCKER_DATA/prometheus:/prometheus
    ports:
      - 9090:9090
    environment:
      <<: *environment

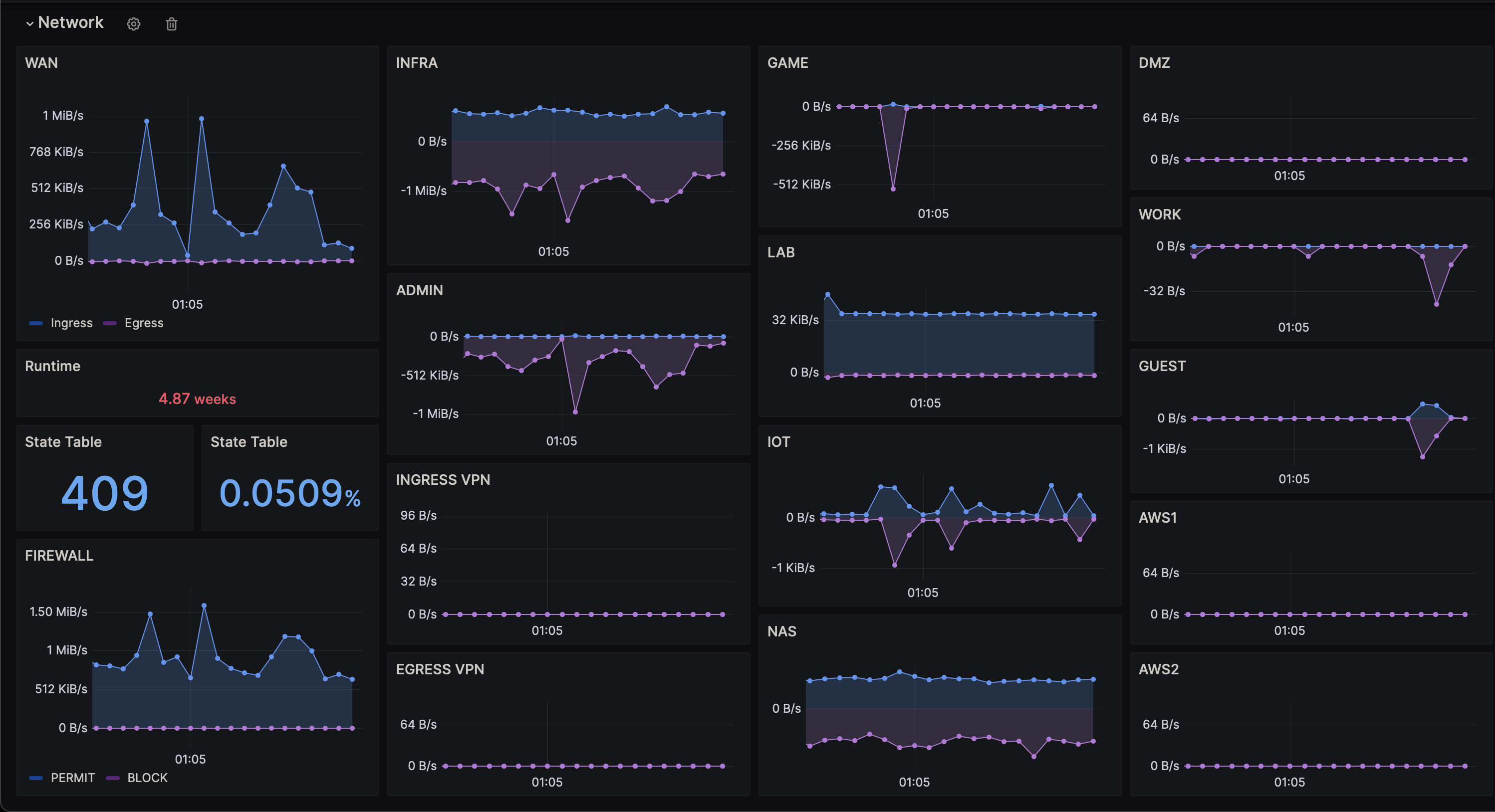
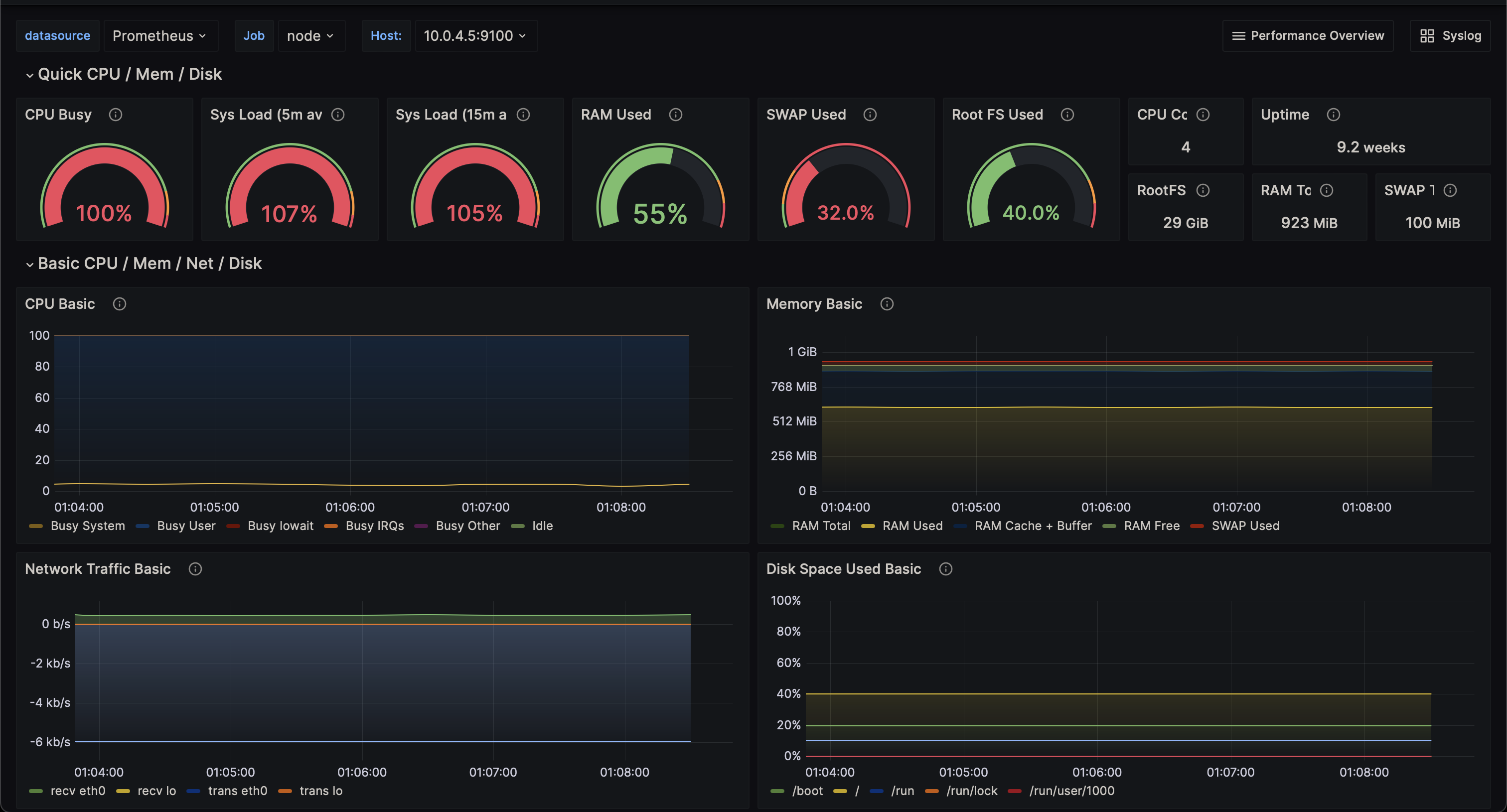
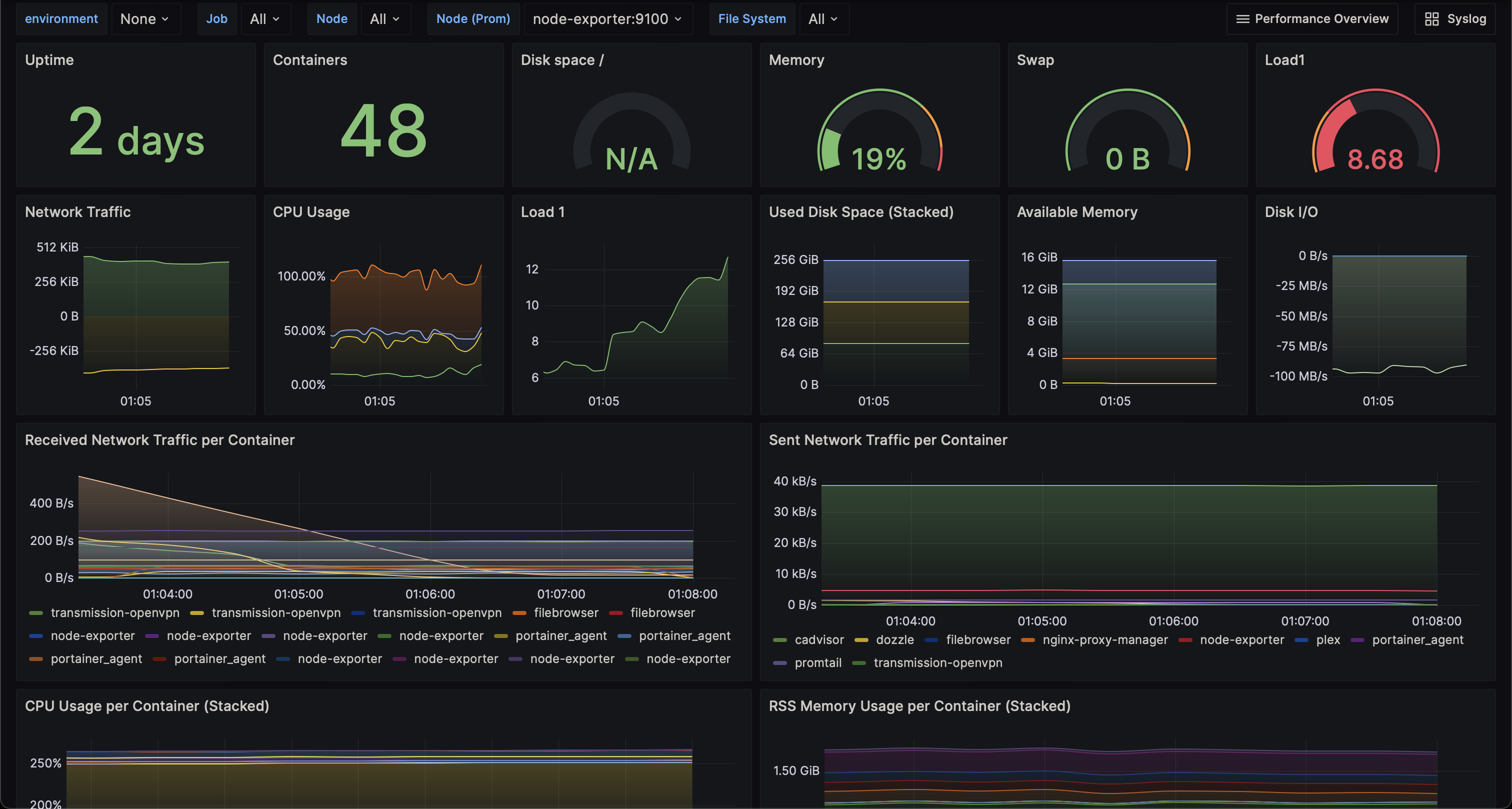
Metric 1

Metric 2

Metric 3

Logging

These services will handle syslog/container logs and store on mini/loki.

services:
  minio:
    container_name: minio
    image: minio/minio:latest
    user: root
    entrypoint: sh
    command: -c 'mkdir -p /data/loki && /usr/bin/docker-entrypoint.sh minio server /data'
    healthcheck:
      interval: 30s
      retries: 3
      test:
        - CMD
        - curl
        - -f
        - http://localhost:9000/minio/health/live
      timeout: 20s
    <<: *common
    volumes:
      - $DOCKER_DATA/minio:/data
    environment:
      <<: *environment
      MINIO_ACCESS_KEY: minio123
      MINIO_PROMETHEUS_AUTH_TYPE: public
      MINIO_SECRET_KEY: minio456

  loki:
    depends_on:
      - minio
    container_name: loki
    image: grafana/loki:2.9.3
    user: root
    command: -config.file=/etc/loki/loki-config.yml
    <<: *common
    volumes:
      - $DOCKER__CONFIG/loki/config.yml:/etc/loki/loki-config.yml:ro
      - $DOCKER_DATA/loki:/tmp
    ports:
      - 3100:3100
    environment:
      <<: *environment

  syslog-ng:
    depends_on:
      - promtail
    container_name: syslog-ng
    image: ghcr.io/axoflow/axosyslog:latest
    command: -edv
    <<: *common
    volumes:
      - $DOCKER__CONFIG/syslog-ng/config.conf:/etc/syslog-ng/syslog-ng.conf:ro
    ports:
      - 514:514/udp
    environment:
      <<: *environment

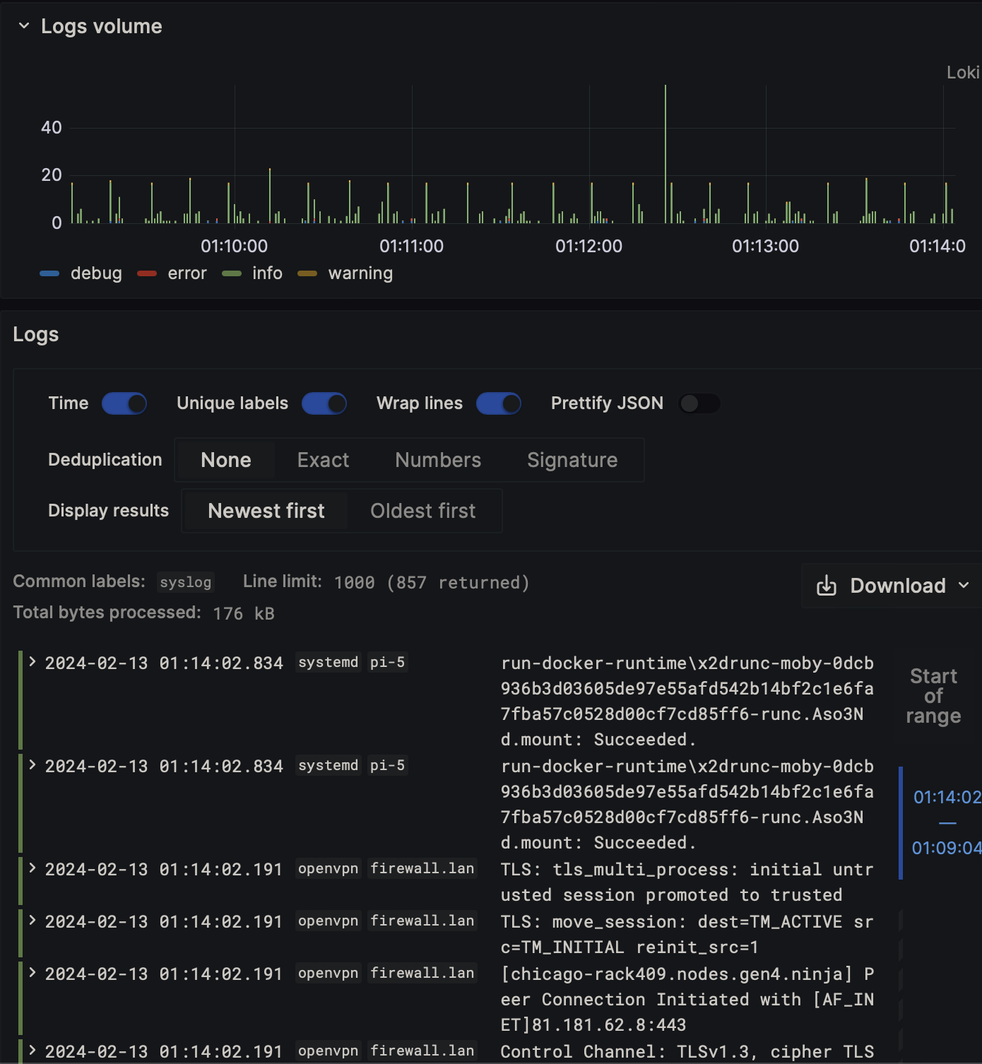
Log 1

Log 2

Log 3

Log 4

Alerting

Monitor your services and get notified if something goes down.

services:
  uptime-kuma:
    image: 'louislam/uptime-kuma:1'
    container_name: uptime-kuma
    <<: *common
    volumes:
      - $DOCKER_DATA/uptime-kuma:/app/data
    ports:
      - 3001:3001
    environment:
      <<: *environment

Alerting

Notification

Dashboard

Grafana Dashboard for displaying metrics and logs.

services:
  grafana:
    depends_on:
      - prometheus
      - loki
    image: grafana/grafana:latest
    container_name: grafana
    <<: *common
    volumes:
      - $DOCKER__CONFIG/grafana/provisioning/datasources:/etc/grafana/provisioning/datasources:ro
      - $DOCKER__CONFIG/grafana/provisioning/dashboards:/etc/grafana/provisioning/dashboards:ro
      - $DOCKER__CONFIG/grafana/dashboards:/var/lib/grafana/dashboards:ro
    ports:
      - 3000:3000
    environment:
      <<: *environment
      GF_AUTH_ANONYMOUS_ENABLED: "true"
      GF_AUTH_ANONYMOUS_ORG_ROLE: Admin
      GF_AUTH_BASIC_ENABLED: "false"
      GF_AUTH_DISABLE_LOGIN_FORM: "true"
      GF_DASHBOARDS_DEFAULT_HOME_DASHBOARD_PATH: /var/lib/grafana/dashboards/no_folder/syslog_overview.json
      GF_INSTALL_PLUGINS: "grafana-clock-panel,grafana-simple-json-datasource,grafana-worldmap-panel,grafana-piechart-panel,cloudflare-app"

About

Grafana stack for logging and metrics

Resources

Stars

Watchers

Forks

Releases

No releases published

Packages

No packages published

Languages